产品介绍
物流管理系统
·空运模块
·海运模块
·报关报检模块
·财务模块
·系统管理
·统计分析模块
·工具箱
销售管理系统
报价管理系统
物流系统免费版
软件定制服务
 
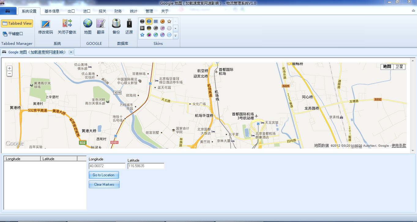
您现在的位置:首页 > 产品介绍 > 物流管理系统 > 系统管理

系统管理

  -多级用户权限管理实现复杂的内部权限设定
  -登陆用户信息管理 
  -用户登陆密码设定
  -数据备份/还原
  -系统皮肤个性化设定(支持40种皮肤)
  -操作日志跟踪

• 系统管理 部分界面截图(点击小图查看大图)


                                                       
地图界面

 

公司地址:北京市顺义区天竺镇府前街天瑞大厦205室  电话:13522877787  电子邮件:sales@agilors.com 公司简介  |  产品介绍  |  技术支持  |  企业新闻  |  常见问题  |  联系我们 

京ICP备19056157号-1  版权所有:北京久恒科创软件有限公司  Copyright 2011